Mediatoolkit یکی از محبوب ترین ابزارهای نظارت بر رسانه است ، اما هیچ راه حلی برای همه مناسب نیست. مطمئناً گزینه های خوبی برای Mediatoolkit وجود دارد که مقرون به صرفه تر هستند یا عملکرد بهتری دارند. آیا مارک 24 یکی از آنهاست؟
از آنجا که Mediatoolkit بسیار گران است ، به احتمال زیاد توسط شرکت های بزرگ ، شرکت ها و شرکت های بزرگ مورد استفاده قرار می گیرد. ما این مقایسه را برای کسانی که به دنبال یک راه حل مشابه ، اما قطعاً مقرون به صرفه تر هستند ، یا کسانی که به طور کامل از Mediatoolkit راضی نیستند و به دنبال گزینه دیگری هستند ، ساخته ایم.
در داخل این مقایسه ، خواهید فهمید که بین این دو راه حل نظارتی که در نگاه اول به نظر می رسد چه تفاوت هایی دارند. همچنین یاد خواهید گرفت که کدام ابزار در زمینه های خاص که ممکن است برای تجارت شما بسیار مهم باشد عملکرد بهتری دارد.
فهرست مطالب:
- بررسی اجمالی
- ویژگی ها
- سیستم عامل های مانیتور شده
- جستجوی Boolean
- تجزیه و تحلیل احساس
- امتیاز تأثیر
- هشدارها
- گزارش های 19659006] 19659006] 19659006] فیلترها
- تجزیه و تحلیل رقبا
- قیمت گذاری
- نظرات
- خلاصه
بررسی اجمالی
Mediatoolkit و مانیتورینگ هر دو ابزارهایی که برای اهداف مشابه استفاده می شوند. هر دوی این نرم افزارها به کسب و کارها کمک می کنند تا وب را تحت نظر داشته باشند تا با ذکر نام های آنلاین در مورد شما ، رقبا ، کمپین های شما و یا هر چیز دیگری که مورد علاقه شما است ، آنها را به روز نگه دارند.
ابزارهای نظارت بر رسانه مانند Mediatoolkit و Brand24 می توانند برای موارد زیر مفید باشند:
- ماندن در بالای لیست های آنلاین در مورد تجارت شما ،
- حفاظت و مدیریت شهرت آنلاین ،
- مدیریت حضور آنلاین شما ،
- ایجاد روابط آنلاین با مشتری ،
- تجزیه و تحلیل روابط عمومی یا تلاش های بازاریابی ، [19659006] یافتن سرنخ های جدید ،
- گزارش روابط عمومی یا بازاریابی ،
- ایجاد برش PR.
Brand24 و Mediatoolkit می توانند برای گوش دادن به شبکه های اجتماعی استفاده شوند ، اما همچنین ممکن است در بسیاری از فعالیت های مرتبط با بازاریابی رسانه های اجتماعی مفید باشند ، تجزیه و تحلیل شبکه های اجتماعی.
ویژگی ها
Brand24 بلافاصله گزینه مناسبی برای Mediatoolkit به نظر می رسد ، زیرا می تواند برای اهداف مشابه استفاده شود. اولین بررسی اجمالی هر دوی این ابزارها به من این احساس را داد که می توانند یکدیگر را جایگزین کنند.
مقایسه ویژگی های Mediatoolkit و Brand24 به ما ایده بهتری در مورد تفاوت ابزارها می دهد. بیایید ببینیم که Brand24 همان ویژگی ها را با قیمت بسیار مناسب تری ارائه می دهد یا اینکه Meltwater به دلیل اینکه چیزهای بیشتری برای ارائه دارد ، ارزش این پول را دارد؟
مشاغل مختلف ، روابط عمومی و بازاریابی متخصصان از اهداف نظارت بر رسانه برای اهداف مختلف استفاده می کنند. برخی از ویژگی ها برای همه آنها مهم است ، برخی از کاربران به دنبال همه در یک ابزار هستند که هر ویژگی ممکن را ارائه می دهد و برخی دیگر ویژگی هایی را که نیازی به آنها ندارند کنار گذاشته و به مواردی که کار آنها را آسان می کند می چسبند.
همانطور که همیشه می گویم ، همه چیز به نیازها و تنظیمات شخصی شما بستگی دارد. هیچ ابزاری برای همه مناسب نیست. یک چیز خوب این است که چند راه حل را مقایسه کنید ، آنها را آزمایش کنید و تصمیم بگیرید که کدام یک با انتظارات شما مطابقت دارد. به همین دلیل است که ما اینجا هستیم ، Brand24 را با سایر سیستم عامل های نظارت مقایسه می کنیم و به دنبال گزینه هایی برای Mediatoolkit ، Brandwatch ، Sprout Social ، Awario یا Talkwalker هستیم.
سیستم عامل های تحت نظارت
Mediatoolkit ادعا می کند که میلیون ها منبع آنلاین از جمله سیستم عامل های کلیدی مانند فیس بوک ، توییتر ، اینستاگرام ، یوتیوب ، Reddit ، VKontakte ، Tripadvisor ، وب سایت ها ، وبلاگ ها و انجمن ها.

Brand24 را نشان می دهد ، به همان اندازه منابع آنلاین ، از جمله سایت های خبری ، سایت های بررسی ، انجمن ها ، وبلاگ ها و وب سایت های سنتی را نظارت می کند اما حتی موارد بیشتری برای ارائه دارد.

شما می توانید Twitter ، Youtube ، Reddit را با Brand24 به راحتی ردیابی کنید. همچنین ، علاوه بر ارائه یک ادغام اختصاصی در فیس بوک و اینستاگرام که مطابق با آخرین قوانین باشد و کاملاً ایمن باشد ، همچنین شامل رسانه های اجتماعی دیگری مانند TikTok ، Twitch یا Flickr نیز می شود.
Brand24 علاوه بر این خبرنامه ها و پادکست ها را نیز ردیابی می کند.
| SOURCE | BRAND24 | MEDIATOOLKIT | |||
|---|---|---|---|---|---|
| توییتر ، فیس بوک ، اینستاگرام ، یوتیوب | ✔️ | ✔️ | |||
| TikTok | ✔️ | ❌ | ] پیچ | ❌ | |
| VKontakte | ❌ | ✔️ | |||
| سایت های خبری | ✔️ | ✔️ | |||
| سایت ها را مرور كنید | ✔️ | ✔️ | |||
| وبلاگ | |||||
| وبلاگ | ✔️ | ||||
| تالارها | ✔️ | ✔️ | |||
| پادکست | ✔️ | ❌ | |||
| خبرنامه | ✔️ | ❌ |
هر دو ابزار میزان قابل توجهی را دنبال می کنند منابع ، اما برند 24 بسترهای وب و رسانه های اجتماعی بیشتری را پوشش می دهد و خبرنامه ها و نظارت بر پادکست های بسیار ابتکاری را ارائه می دهد.
شروع به استفاده از Brand24 به صورت رایگان!
جستجوی Boolean
Mediatoolkit و Brand24 هر دو جستجوی بولی را ارائه می دهند. این ویژگی جالب می تواند به شما کمک کند تا نتایج خود را کاهش دهید یا کلمات کلیدی را دقیقاً در متن مورد علاقه خود جستجو کنید.
Sentiment Analysis
Brand24 تجزیه و تحلیل احساسات را ارائه می دهد ، که احساسات آنلاین در مورد یک تجارت خاص را تشخیص می دهد ، کمپین ، موضوع ، هشتگ یا شخص. Brand24 یک معیار واقعاً پیشرفته از این نوع ارائه می دهد ، بنابراین احساسات مربوط به موارد ذکر شده را نیز اندازه می گیرد ، نه تنها کل پروژه های نظارت. یافتن موارد منفی یا بررسی های نوشته شده توسط مشتری و پاسخگویی به آنها در وهله اول راحت تر است.
Mediatoolkit تجزیه و تحلیل احساسات تجاری را ارائه می دهد ، اما آن را برای ذکرهای فردی نشان نمی دهد.
تجزیه و تحلیل احساس با Brand24!
امتیاز تأثیر
هر دو ابزار می توانند برای بازاریابی تأثیرگذار استفاده شوند ، زیرا معیار اختصاصی برای این منظور – نمره تأثیرگذاری است. نمره تأثیر می تواند به شما کمک کند با اکثر افراد از یک صنعت خاص ، میکرو اینفلوئنسرها یا اینفلوئنسرها در مورد نام تجاری خود صحبت کنید.


هشدارها
هشدارهای ابزار نظارت بر رسانه می توانند نجات دهنده واقعی باشند. آنها می توانند در واکنش به تغییر ناگهانی داشبورد به شما کمک کنند. هشدارها امکان جلوگیری از بحران روابط عمومی ، محافظت از اعتبار آنلاین شما را فراهم می کنند یا هنگامی که تأثیرگذار مهمی در مورد نام تجاری یا محصول شما صحبت می کند ، پاسخ دهید.
Brand24 پنج نوع اعلان:
- اعلان های Slack امکان دریافت اشاره های کلمه کلیدی شما را به صورت مستقیم در یکی از کانال های Slack شما فراهم می کند.
- اعلان های ایمیل بسیار ساده هستند زیرا باعث می شود شما در مورد هر ذکر جدید از کلمات کلیدی خود مطلع شوید. مهم این است که می توانید فیلترها را روی آنها اعمال کنید و اعلان های فیلتر شده را دریافت کنید.
- گزارش های روزانه یا هفتگی می توانند درک خوبی از عملکرد روزانه یا هفتگی حضور آنلاین یک شرکت باشند. این یک راه حل خوب برای افرادی است که نیازی به دانستن تک تک موارد ندارند ، یا به راحتی نمی توانند داشبورد را تجزیه و تحلیل کنند.
- هشدارهای طوفان می توانند شما را مطلع کنند ، هنگامی که تعداد ذکر نام ها و / یا رسانه های اجتماعی آنها به طور ناگهانی افزایش یابد.
- در صورت نیاز به توجه و اقدام فوری ، اعلان های فشار بر روی تلفن همراه توصیه می شوند.

Mediatoolkit ارائه می دهد:
- اعلان ها در برنامه تلفن همراه Mediatoolkit.
- هشدارها به صندوق ورودی ایمیل ارسال می شود.
- هشدارها مستقیماً به یک کانال Slack تحویل داده می شوند.
گزارشات
Mediatoolkit به شما امکان می دهد سه نوع گزارش از پیش تعریف شده ایجاد کنید . شما می توانید بخشهای خاصی را از گزارش بارگیری کرده و یا آن را بصورت PDF یا یک سند قابل ویرایش برای سفارشی سازی خود صادر کنید (.PPT).
Brand24 امکان تبدیل داده ها به PDF خودکار ، اما سفارشی را فراهم می کند گزارش ها ، پرونده های .xls و اینفوگرافیک ها. شما می توانید گزارش خود را شخصی سازی کنید – آرم خود را اضافه کنید و رنگ سند را انتخاب کنید. همچنین می توانید بخشهایی را که می خواهید در گزارش داشته باشید و داده هایی را نیز در نظر بگیرید.
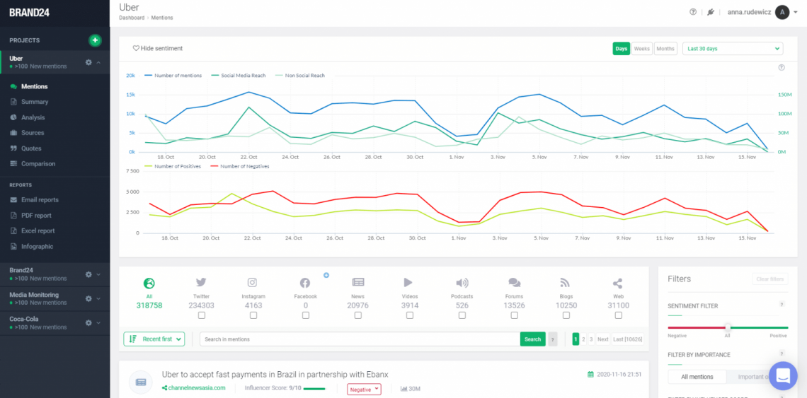
Analytics
ابزارهای نظارت بر شبکه های اجتماعی که داده های خام را ارائه می دهند به همان اندازه که آنها را به تعداد و بینش تبدیل می کنند ، مفید نیستند . تجزیه و تحلیل به خصوص برای کاربران ابزار نظارت بسیار ارزشمند است. آنها به شما کمک می کنند عملکرد ، روابط عمومی و تلاش های بازاریابی ، شهرت را بسنجید. بیایید مقایسه کنیم که Mediatoolkit و Brand24 چه نوع معیارهایی را ارائه می دهد و چگونه با یکدیگر مقایسه می شوند.
تجزیه و تحلیل Brand24 را بررسی کنید!
Brand24 در پیشنهاد خود دارای معیارهای زیر است:
Tab Mentions:
- نمودار حجم بحث (بر اساس تعداد موارد ذکر شده)
- نمودار دسترسی به رسانه های اجتماعی
- نمودار دسترسی غیر اجتماعی
- تعداد ذکر شده برای هر منبع
- نمودار تجزیه و تحلیل احساس
تجزیه و تحلیل موارد ذکر شده توسط افراد:
- Reach
- Sentiment
- تعاملات

برگه آنالیز:


Inside Mediatoolkit داشبورد تجزیه و تحلیل شما پیدا خواهید کرد:
- تجزیه و تحلیل احساسات
- برداشت ها
- تعامل رسانه های اجتماعی
- داشبورد Influencer
- امتیاز تأثیر
- نمودارهای حجم بحث

فیلترها
Brand24 و Mediatoolkit مجموعه های خوبی از فیلترها را ارائه می دهند که می توانند به شما در کاهش نتایج داشبورد کمک کنند. هر دو راه حل به شما امکان می دهد جستجو خود را برای نظارت بر ذکر منابع خاص ، کشورها یا زبانها محدود کنید. همچنین می توانید دامنه های خاصی را انتخاب کنید که می خواهید از آنها نتیجه بگیرید.
علاوه بر این ، Brand24 می تواند به شما کمک کند تا بسته به اهمیت آنها (بر اساس میزان دسترسی ، نفوذ) ، تاریخ ، تعاملات ، نتایج را فیلتر کنید.
Brand24 ، در پایان ، فیلترهای بیشتری نسبت به Mediatoolkit ارائه می دهد.
تجزیه و تحلیل رقبا
هر دو ابزار به شما امکان می دهند نتایج خود را به راحتی با رقبای خود مقایسه کنید. من باید روز ، Mediatoolkit و Brand24 نمودارهای بسیار کاربردی و کاربر پسند ایجاد می کنند که مقایسه و تجزیه و تحلیل داده ها را آسان تر می کند.


قیمت گذاری
Mediatoolkit سه برنامه قیمت گذاری را ارائه می دهد که می توانید بسته به نوع شغلی که اداره می کنید یا میزان بودجه ای که می توانید از آن استفاده کنید ، یکی را انتخاب کنید.
- مشاغل متوسط - 444 دلار / ماه
- بهینه – 670 دلار / ماه
- تصدی – 1100 $ / ماه
همچنین برنامه ای برای آژانس ها وجود دارد ، قیمت آن به صورت جداگانه محاسبه می شود.

Brand24 همچنین سه طرح آماده قیمت را ارائه می دهد که شما بسته به منابع مالی و نیاز شما می تواند یکی را انتخاب کند. این ابزار مقرون به صرفه و ارزان تر از Mediatoolkit است ، که آن را برای مشاغل کوچکتر نیز قابل دسترسی می کند.
- Personal Plus 49 دلار در ماه
- حق بیمه حرفه ای 99 دلار در ماه
- حداکثر حرفه ای 149 دلار در ماه
Brand24 بسیار انعطاف پذیر است این ابزار می تواند طرحی شخصی به شما ارائه دهد که مختص تنظیمات شخصی شما باشد.

Mediatoolkit در مقایسه با Brand24 یک راه حل گران قیمت است.
| تعداد ذکر شده | قیمت مارک 24 | قیمت Mediatoolkit |
|---|---|---|
| 100 هزار ذکر در ماه | 99 دلار | 670 |
همه چیز ، یا حتی کمتر ، شما حداقل 444 دلار در ماه در Mediatoolkit خواهید داشت ، و حداکثر 199 دلار در Brand24 دریافت خواهید کرد.
بهترین راه حل مقرون به صرفه برای نظارت را امتحان کنید !
نظرات
توصیفات و نظرات مشتریان می تواند واقعاً چیزهای زیادی درباره یک محصول یا خدمات خاص باشد. ما نگاهی دقیق به چند سایت بررسی خواهیم داشت تا ببینیم عملکرد Brand2 در کنار Mediatoolkit تا چه اندازه مربوط به نظرات آنلاین است.
مشتریان بی طرف هستند و براساس تجربیات شخصی خود با ابزار ، نظرات خود را به اشتراک می گذارند. بررسی ها می توانند به شما کمک کنند درباره نحوه عملکرد ابزار برای اهداف خاص بیشتر بدانید ، آیا رابط کاربر پسند است یا اینکه نرم افزار بصری است و استفاده از آن آسان است.
![تصویری از G2 که مقایسه نتایج بررسی Brand24 و Mediatoolkit "class =" wp-image-149603 "srcset =" https://brand24.com/blog/wp-content/uploads/2021/05/ را نشان می دهد. Reviews-min.png 1126w ، https://brand24.com/blog/wp-content/uploads/2021/05/Reviews-min-300x113.png 300w "size =" (حداکثر عرض: 1126px) 100vw ، 1126px [19659123] <strong> Brand24 </strong> دارای بازبینی های آنلاین عالی است و از همه مهمتر مشتری های زیادی هستند که نظرات خود را در مورد این سیستم نظارت بر رسانه می نویسند. Brand24 بسیار در دسترس است ، بنابراین انواع مختلفی از مشاغل روزانه از آن استفاده می کنند. </p>
<p> Brand24 جدا از مقرون به صرفه بودن ، در مقایسه با سایر راه حل های نظارت ارزان قیمت هنوز بسیار پیشرفته است. انواع مختلف داده ها ، تجزیه و تحلیل ها و گزارش های مفید را ارائه می دهد. </p>
<figure class=](https://rahpoyanferdos.ir/wp-content/uploads/2021/07/_798_جایگزین-mediatoolkit-brand24-وبلاگ-برند-24.png)
![تصویری از G2 که نشان دهنده بازبینی در Brand24 "class =" wp-image-149601 "srcset =" https://brand24.com/blog/wp-content/uploads/2021/05/Brand24-review-min .png 1123w ، https://brand24.com/blog/wp-content/uploads/2021/05/Brand24-review-min-300x116.png 300w "اندازه =" (حداکثر عرض: 1123px) 100vw ، 1123px [19659123] <strong> Mediatoolkit </strong> همچنین نظرات خوبی نیز دارد ، اما قطعاً تعداد آنها کمتر از Brand24 است. آخرین بررسی های موجود در G2 ، سال گذشته ارسال شده است. با این وجود ، مواردی که اکنون می توانیم آنها را بخوانیم ، ادعا می کنند که Mediatoolkit حداقل در مشاغلی که توانایی خرید آن را دارند ، عملکرد بسیار خوبی دارد. </p>
<figure class=](https://rahpoyanferdos.ir/wp-content/uploads/2021/07/_605_جایگزین-mediatoolkit-brand24-وبلاگ-برند-24.png)
| Brand24 | Mediatoolkit | |
|---|---|---|
| G2 | 4.6 از 5 ستاره / 190 بررسی | 4.8 از 5 ستاره / 37 بررسی |
| Capterra | 4.7 از 5 ستاره / 139 بررسی | 4.6 از 5 ستاره / 11 بررسی |
همانطور که می بینید ، Mediatoolkit قطعاً کمتر از Brand24 در هر دو محبوب ترین سایت بررسی دارای بررسی آنلاین است. .
14 روز آزمایشی رایگان خود را همین حالا شروع کنید!
خلاصه
با جمع بندی مقایسه ، به نظر می رسد Brand24 یک گزینه بسیار خوب برای Mediatoolkit است ، به ویژه با در نظر گرفتن قیمت آن. Brand24 ویژگی های واقعاً مشابه Mediatoolkit دارد. بعد از این مقاله ، من شما را تشویق می کنم که هر دو ابزار را آزمایش کنید و تصمیم بگیرید که کدام راه حل با نیازهای شخصی و بودجه شما مطابقت دارد ، زیرا ممکن است نظر من هنوز مغرضانه باشد.
در اینجا دلایلی وجود دارد که احساس می کنم Brand24 یک گزینه جایگزین Mediatoolkit است:
- Brand24 منابع آنلاین بیشتری را از Mediatoolkit از جمله خبرنامه ها ، پادکست ها نظارت می کند.
- Brand24 بسیار پیشرفته است ، اما هنوز هم از Mediatoolkit مقرون به صرفه است. 19659006] Brand24 دارای بازبینی بیشتری نسبت به Mediatoolkit است ،
- Brand24 ویژگی های بسیار پیشرفته و ارزشمند ، فیلترها و تجزیه و تحلیل بیشتری نسبت به Mediatoolkit ارائه می دهد ،
- Brand24 یک دوره آزمایشی 14 روزه و Mediatoolkit یک دوره 7 روزه رایگان ارائه می دهد. [19659191]
